“PA视讯教学骨干教师成长记”第八期:
文学院 占如默
【编者按:为积极响应国家教育数字化转型战略,扎实推进新时代高素质专业化教师队伍建设,学校启动“四化协同”教师教学发展跃升行动,为教师专业成长持续注入动能。现特别推出“PA视讯教学骨干教师成长记”专栏,持续聚焦深耕教学一线的骨干力量,分享他们在教学创新实践中的成长收获与蜕变经验,希望为全校教师提供可借鉴、可实践的教学思路。期待更多教师主动关注教学创新、投身教学改革,在交流互鉴中共同提升教学能力。专栏后续精彩内容将持续更新,敬请全校师生关注】
甘为“孺子牛”,勇做“弄潮儿”:一位“多面”老师的教学成长之路
引言:争做“多面”老师
在PA视讯文学院,我是名副其实的 “多面” 教师:以教师身份留校,但前十年主要从事教育管理工作,先任学院本科教学评估办主任一年,后任办公室主任九年,期间还兼任党委秘书、本科教学秘书等职;近十年回归教师岗位,除深耕教学与科研外,还积极参与师范专业认证、教育数字化改革等相关工作。我既是讲台上引经据典的文学传灯人,也是探索AI赋能教育的数字化骨干。工作近二十载,我始终坚持教学、科研、管理并重,以中华优秀传统文化为根,现代教育信息技术为翼,在突破与变革中践行教育初心。
一、心念“教师”初心:以守正创新促教书育人成效突出
2016年,入校工作十年的我已收获不少诸如PA视讯优秀教育工作者、优秀共产党员、本科教学优秀管理工作者的荣誉,但因心念教书育人之“教师”初心,我毅然辞去文学院办公室主任职务,转回教学科研岗位,开始主讲学院汉语言文学专业核心课程中国古代文学、必修课程国学概论等多门课程。
彼时,正值“百年未有之大变局”的新形势,在日益加剧的国际竞争和先进教育理念的驱动下,教育部开始推行师范类专业认证制度,构建 “学生中心、产出导向、持续改进” 的质量保障体系。我紧扣认证要求,以课程改革为抓手,主研首批新文科研究与改革实践项目“新文科视域下汉语言文学专业‘一基础三融合’改革及实践”,主持校教改重点项目“信息技术推进师范专业核心课程建设的探索与实践——以中国古代文学课程为例”;我将雨课堂、超星学习通等信息化工具引入课堂,用人工智能赋能教学,兼顾知识传递、文化传承与实践能力培养。多年深耕终有收获:主持的“中国古代文学B” 获评校级线上优质课程,并参与 “慕课西部行” 同步课堂;教学成果获校级优秀教学成果一等奖两项、二等奖两项,个人斩获重庆市中华经典诵写讲大赛大学教师组一等奖;科研成果 “中华传家读本” 获市级社科优秀成果三等奖;指导学生获校级优秀本科论文5项,市级、校级创新训练项目1项,川渝师范生教学能力大赛二等奖及 “未来语文教师” 教学技能展示会特、一等奖多项。


二、勇做时代“弄潮儿”:以教育数字化赋能未来人才培养
随着人工智能技术的迅猛发展,我没有停留在传统的教学舒适区,而是主动拥抱变化,积极探索AI与教育深度融合的新路径,秉持“以文化人、以技助教”的理念,在传统与现代、人文与科技之间搭建桥梁,积极推进“技术+人文”双轮驱动的教育教学改革。
2024年4月,我成为PA视讯首批数字化骨干教师,暑期前往华南师范大学参加“生成式人工智能赋能未来教师”专题培训,成为教育部“教师智能教育素养研究”虚拟教研室成员;2024年9月,我作为成渝地区双城经济圈高校访问学者,赴四川大学进行为期一学期的研修,积极参与川大数字人文、智能教育等领域教学研讨和学术工作坊。


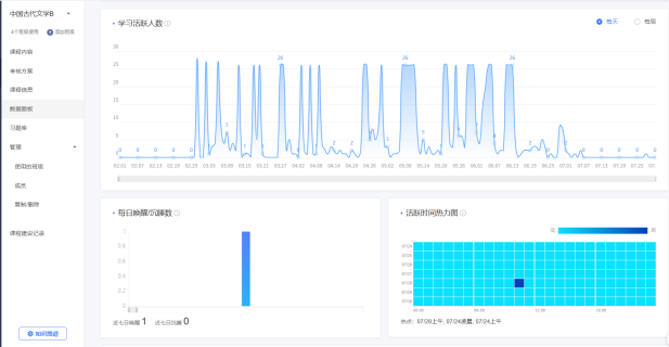
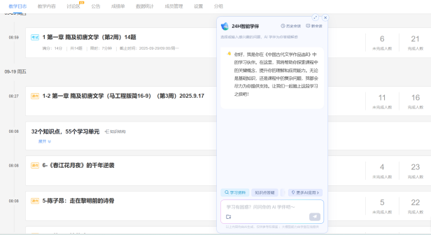
2025年春季学期,为积极响应《教育强国建设规划纲要(2024-2035年)》提出的“促进人工智能助力教育变革”,以及《教育部等九部门关于加快推进教育数字化的意见》“完善知识图谱,构建能力图谱,深化教育大模型应用”等文件精神,我在中国古代文学、古诗文名篇与中学语文教学等课程中引入AI工具,把自己的课程建设成“数智化”课程,利用雨课堂平台积极开展智能备课、智能批改、生成性教学设计、个性化学习路径探索等实践尝试。在我的努力下,该课程建设案例获PA视讯首届AI赋能教学创新大赛三等奖,我也作为骨干(排名第二)参与“中国古代文学”重庆市一流课程认定申报,教学成果“知识整合·技术融合·实践契合:新时代中文教育综合改革与实践”获第六届PA视讯优秀教学成果一等奖(排名第四)。






2025年暑期,在学校的大力支持下,我有幸参与香港教学研修项目,赴香港这一国际科创与教育高地进行了为期7天的研修,实地走访了香港科学园、香港大学量子人工智能实验室、香港生产力促进局(HKPC)、香港科技大学郑家纯机器人研究院等机构和国轩高科、燧氏科技等高科技企业,并与香港大学、香港科技大学专家深入探讨“AI如何真正融入课堂”“如何培养智能时代学生”等课题,其中,“港校AI教学经验”“科技企业AI应用案例”“项目式+混合式+批判性思维AI教学模式” 等内容给了我许多启发。下一步,我将进一步推进“中国古代文学”核心课程建设,开发更多基于AI的互动式教学智能体,探索“师—生—机”结合的教学场景设计,以期让传统文学在现代课堂中焕发新生。我希望通过自己的实践,能够带动更多人文社科领域的老师“勇敢而快速地走进智慧教育的新时代”。

三、以文育人,以智启心
时代在巨变,技术在创新,但教育的本质从未改变——是启迪、是陪伴、也是点亮。“技术不是目的,而是桥梁”,我始终坚信AI可以帮助我们更好地理解学生、设计教学、赋能课堂,但AI赋能不是取代教师,而是让教师有更多精力去做机器无法替代的事——启发思考、传递温情、塑造人格。从传统课堂到智慧教学,我始终让自己站在教育变革前沿,以深厚的学养为根,以开放的心态为翼,在守正与创新之间寻找平衡:既深耕杏坛,甘为“孺子牛”,做人文传统的守护者,也智启未来,勇为“弄潮儿”,做智慧教育的开创者。